基于VictoriaMetrics + Grafana的监控系统
监控(Monitor)与度量(Metrics)是可观测性的重要环节。
在本节中,我们将使用VirtorialMetrics构建自己的监控系统。
提到监控系统的工具,你可能会想到老牌的Zabbix、Nagios,也可能听说过新星的Prometheus。
Prometheus是一个开源的监控系统,凭借开放的生态环境、云原生等特性,逐步成为了微服务架构下的事实标准。
然而,由于Prometheus设计初期并没有考虑存储扩展性,因此当监控的metrics升高到每秒百万级别后,会出现较为明显的性能瓶颈。
VictoriaMetrics是进来快速崛起的开源监控项目,其在设计之处就支持水平拓展,并且兼容了Prometheus的协议,可以应对日益增长的metrics需求。
Grafana是一款开源的可视化分析工具,通过丰富的仪表盘,让用户能够更直观的理解Metrics。
本节,我们将基于Victoria-Metrics + Grafana搭建监控系统。
安装VictoriaMetrics
在下面的章节,我们将演示搭建vm的single版本,由于VM出色的性能,single已经足以应对中小企业的监控需求。你可以根据实际的需要,[部署集群版本](HA monitoring setup in Kubernetes via VictoriaMetrics Cluster · VictoriaMetrics)。
首先添加helm源
helm repo add vm https://victoriametrics.github.io/helm-charts/
helm repo update
helm search repo vm/
NAME CHART VERSION APP VERSION DESCRIPTION
vm/victoria-metrics-agent 0.7.34 v1.69.0 Victoria Metrics Agent - collects metrics from ...
vm/victoria-metrics-alert 0.4.14 v1.69.0 Victoria Metrics Alert - executes a list of giv...
vm/victoria-metrics-auth 0.2.33 1.69.0 Victoria Metrics Auth - is a simple auth proxy ...
vm/victoria-metrics-cluster 0.9.12 1.69.0 Victoria Metrics Cluster version - high-perform...
vm/victoria-metrics-k8s-stack 0.5.9 1.69.0 Kubernetes monitoring on VictoriaMetrics stack....
vm/victoria-metrics-operator 0.4.2 0.20.3 Victoria Metrics Operator
vm/victoria-metrics-single 0.8.12 1.69.0 Victoria Metrics Single version - high-performa...
我们查看所有可配置的参数选项:
helm show values vm/victoria-metrics-single > values.yaml
将其修改为如下设置:
server:
persistentVolume:
enabled: false
accessModes:
- ReadWriteOnce
annotations: {}
storageClass: ""
existingClaim: ""
matchLabels: {}
mountPath: /storage
subPath: ""
size: 16Gi
scrape:
enabled: true
configMap: ""
config:
global:
scrape_interval: 15s
scrape_configs:
- job_name: victoriametrics
static_configs:
- targets: [ "localhost:8428" ]
- job_name: "kubernetes-apiservers"
kubernetes_sd_configs:
- role: endpoints
scheme: https
tls_config:
ca_file: /var/run/secrets/kubernetes.io/serviceaccount/ca.crt
insecure_skip_verify: true
bearer_token_file: /var/run/secrets/kubernetes.io/serviceaccount/token
relabel_configs:
- source_labels:
[
__meta_kubernetes_namespace,
__meta_kubernetes_service_name,
__meta_kubernetes_endpoint_port_name,
]
action: keep
regex: default;kubernetes;https
- job_name: "kubernetes-nodes"
scheme: https
tls_config:
ca_file: /var/run/secrets/kubernetes.io/serviceaccount/ca.crt
insecure_skip_verify: true
bearer_token_file: /var/run/secrets/kubernetes.io/serviceaccount/token
kubernetes_sd_configs:
- role: node
relabel_configs:
- action: labelmap
regex: __meta_kubernetes_node_label_(.+)
- target_label: __address__
replacement: kubernetes.default.svc:443
- source_labels: [ __meta_kubernetes_node_name ]
regex: (.+)
target_label: __metrics_path__
replacement: /api/v1/nodes/$1/proxy/metrics
- job_name: "kubernetes-nodes-cadvisor"
scheme: https
tls_config:
ca_file: /var/run/secrets/kubernetes.io/serviceaccount/ca.crt
insecure_skip_verify: true
bearer_token_file: /var/run/secrets/kubernetes.io/serviceaccount/token
kubernetes_sd_configs:
- role: node
relabel_configs:
- action: labelmap
regex: __meta_kubernetes_node_label_(.+)
- target_label: __address__
replacement: kubernetes.default.svc:443
- source_labels: [ __meta_kubernetes_node_name ]
regex: (.+)
target_label: __metrics_path__
replacement: /api/v1/nodes/$1/proxy/metrics/cadvisor
metric_relabel_configs:
- action: replace
source_labels: [pod]
regex: '(.+)'
target_label: pod_name
replacement: '${1}'
- action: replace
source_labels: [container]
regex: '(.+)'
target_label: container_name
replacement: '${1}'
- action: replace
target_label: name
replacement: k8s_stub
- action: replace
source_labels: [id]
regex: '^/system\.slice/(.+)\.service$'
target_label: systemd_service_name
replacement: '${1}'
如上所述:
-
我们禁用了PV,这将默认使用local的emptydir。建议你在生产环境,根据需要自行配置可自动装配的存储插件。
-
从Kubernetes集群抓取信息,并做了一些label上的转化。
-
如果你熟悉Prometheus的话,会发现上述配置和Prometheus基本是兼容的。
安装vmsingle:
helm install vmsingle vm/victoria-metrics-single -f ./values.yaml -n vm
W1117 14:46:54.020279 26203 warnings.go:70] policy/v1beta1 PodSecurityPolicy is deprecated in v1.21+, unavailable in v1.25+
W1117 14:46:54.066766 26203 warnings.go:70] policy/v1beta1 PodSecurityPolicy is deprecated in v1.21+, unavailable in v1.25+
NAME: vmsingle
LAST DEPLOYED: Wed Nov 17 14:46:53 2021
NAMESPACE: vm
STATUS: deployed
REVISION: 1
TEST SUITE: None
NOTES:
The VictoriaMetrics write api can be accessed via port 8428 on the following DNS name from within your cluster:
vmsingle-victoria-metrics-single-server.vm.svc.cluster.local
Metrics Ingestion:
Get the Victoria Metrics service URL by running these commands in the same shell:
export POD_NAME=$(kubectl get pods --namespace vm -l "app=server" -o jsonpath="{.items[0].metadata.name}")
kubectl --namespace vm port-forward $POD_NAME 8428
Write url inside the kubernetes cluster:
http://vmsingle-victoria-metrics-single-server.vm.svc.cluster.local:8428/api/v1/write
Read Data:
The following url can be used as the datasource url in Grafana::
http://vmsingle-victoria-metrics-single-server.vm.svc.cluster.local:8428
上述的Read Data地址,后续需要用的,请复制、保存好。 部署成功后,我们查看下Pod,运行成功:
kubectl get pods
default vmsingle-victoria-metrics-single-server-0 1/1 Running 0 59s
安装Grafana
首先,依然是添加helm源:
helm repo add grafana https://grafana.github.io/helm-charts
helm repo update
接下来,自定义参数并安装:
cat <<EOF | helm install my-grafana grafana/grafana -f -
datasources:
datasources.yaml:
apiVersion: 1
datasources:
- name: victoriametrics
type: prometheus
orgId: 1
url: http://vmsingle-victoria-metrics-single-server.default.svc.cluster.local:8428
access: proxy
isDefault: true
updateIntervalSeconds: 10
editable: true
dashboardProviders:
dashboardproviders.yaml:
apiVersion: 1
providers:
- name: 'default'
orgId: 1
folder: ''
type: file
disableDeletion: true
editable: true
options:
path: /var/lib/grafana/dashboards/default
dashboards:
default:
victoriametrics:
gnetId: 10229
revision: 21
datasource: victoriametrics
kubernetes:
gnetId: 14205
revision: 1
datasource: victoriametrics
EOF
在上述配置中,我们添加了默认的数据源,使用前面创建好的VM地址。
接着,我们获取Grafana的密码:
kubectl get secret --namespace default my-grafana -o jsonpath="{.data.admin-password}" | base64 --decode ; echo
SOnFX4CdrlyG5JACyBedk9mJk7btMz8cXjk7ZiOZ
然后代理端口到本地
export POD_NAME=$(kubectl get pods --namespace default -l "app.kubernetes.io/name=grafana,app.kubernetes.io/instance=my-grafana" -o jsonpath="{.items[0].metadata.name}")
kubectl --namespace default port-forward $POD_NAME 3000
访问http://127.0.0.1:3000,使用admin / 前面的密码。
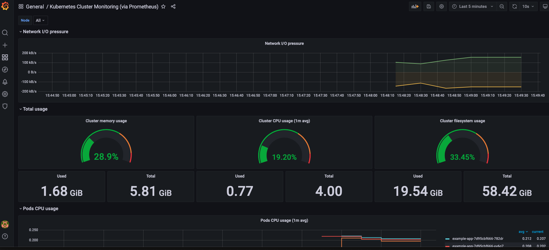
如果一切顺利,会发现已经有Kubernetes集群的数据了:

至此,我们搭建了基础的监控系统,你还可以做的更好:
-
添加PV,让数据可以真正持久化
-
部署分布式的版本
-
在微服务中,暴露一些自定义监控指标,并将其抓取到VM的存储中